- [Subida de archivos](#bkmrk-subida-de-archivos)
- [Exportar a excel](#bkmrk-exportar-a-excel)
- [Estado de pago](#bkmrk-estado-de-pago)
- [Devoluciones de anticipo y retención](#bkmrk-devoluciones-de-anti)
- [Multas aplicadas](#bkmrk-multas-aplicadas)
Estas tres etapas se comportan de la misma manera, es decir, los formularios que deben ser llenados son iguales para cada etapa, es por ello que se explica en una misma pagina el funcionamiento de estas tres etapas.
Para acceder a cualquiera de estas etapas es necesario tener en cuenta que la anterior debe haber sido marcada como terminada, donde el orden es el mostrado en la siguiente imagen y se accede presionando el botón correspondiente en la sección de detalles del proyecto.
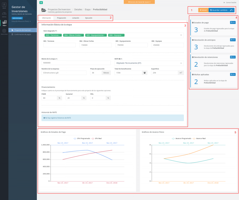
Se accede a este formulario mediante la pestaña de "Información" ubicada en la sección 2 de la pantalla
Ítem asignado: es una lista desplegable donde es posible seleccionar uno o mas opciones, las opciones de dicha lista dependerán del subtitulo seleccionado al momento de crear el proyecto. Esta selección conforma el ítem presupuestario de la etapa. Cabe mencionar que bajo este campo, una vez guardados los datos satisfactoriamente y refrescada la pagina, aparecerán nuevo campos con los nombres de los ítems seleccionado, lo que permiten ingresar el monto en dinero de cada ítem presupuestario.
2.
Monto de la etapa: Monto de dinero global para la etapa.
3.
RATE: Campo seleccionable con opciones de recomendación desde el MINSAL.
4.
Nombre de la empresa: Proveedor que ejecuta la etapa.
5.
Plazo de ejecución: Campo numérico con el plazo en meses.
6.
Total de beneficiarios: Campo numérico con el total de personas beneficiadas con el proyecto.
7.
Superficie: Campo numérico con la cantidad de metros cuadrados con el contara la obra.
8.
Financiamiento: Es posible ingresar los porcentajes por proyecto de financiamiento, es decir, que es posible que esta etapa este financiada por uno o mas financiamientos, es necesario dejar en 0 si un tipo de financiamiento no es utilizado.
9.
Historial RATE: Se dispone una tabla informativa acerca del historial del RATE, es decir, cada vez que se modifique este campo, en esta lista aparecerá el anterior en un orden cronológico, para saber en detalle los distintos RATE's por el que ha pasado esta etapa.
Se accede a este formulario al selecciona la pestaña "Preparación" de a sección 2 en la pantalla.
Funcionario a cargo: Campo seleccionable con el listado completo del personal del establecimiento, este campo cuenta con un buscador incorporado lo que va filtrando (acortando) la lista de funcionarios para seleccionar el que se desea.
2.
Unidad: Campo seleccionable con la unidad a la que pertenece este proyecto.
3.
Número: Campo numérico con el código de la fase.
4.
Monto asignado: Dinero que se asigna a esta fase.
Se accede a este formulario mediante la pestaña de "Licitación" de la sección numero 2 de la pantalla.
Funcionario a cargo: Campo seleccionable con la lista de usuarios del establecimiento, el cual cuenta con un buscador incorporado para seleccionar al encargado de esta fase.
2.
Decreto presupuestario: Numero de decreto presupuestario.
3.
Fecha del decreto (*): campo para fecha del decreto que cuenta con una formato definido.
4.
Publicación (*): Fecha de publicación de la licitación.
5.
Inicio de preguntas (*): Fecha de inicio de preguntas de la licitación.
6.
Final de preguntas (*): Fecha del final del periodo de preguntas para la licitación.
7.
Publicación de respuesta (*): Fecha en que se publican las respuestas.
8.
Acto apertura técnica (*): Fecha en que se abre este acto.
9.
Acto apertura económica (*): Fecha en que se abre este acto.
10.
Adjudicación (*): Fecha en que se adjudica el proyecto.
11. Historial de decretos presupuestarios: Tabla que informa al usuario de los decretos presupuestarios que ha sido guardados, cada vez que el campo "Decreto presupuestario" y/o "Fecha del decreto" sea modificado se guardar el dato anterior mostrándose en la tabla en orden cronológico.
(*) Estos campos corresponden a fecha que deben tener un formato definido para que el sistema los acepte, el cual es dd/mm/aaaa, para ello esos campos cuentan con un formato automático de fecha, es decir, el usuario solo debe ingresar los números que conforman la fecha y el mismo campo se encargara de darles el formato con "/" correspondiente, lo que permite ingresar fecha de manera mas fácil al sistema.
Se accede a este formulario mediante la pestaña "Ejecución" ubicado en la sección 2 de la pantalla.
Funcionario a cargo: Campo seleccionable con la lista de funcionarios del establecimiento, con un campo para buscar a un funcionario especifico encargado de esta fase.
2.
Boleta de garantía: Campo numérico donde se ingresa el código que se entrega en el sistema de panel.
3.
Decreto presupuestario: Campo numérico con el numero de decreto.
4.
Fecha del decreto: Fecha con el decreto presupuestario con formato automático de fecha.
5.
Monto asignado: Dinero asignado para esta fase.
6.
Nº orden de compra: Campo numérico donde ingresa la orden de compra.
7.
Subida de archivos: Sección donde se ubica la funcionalidad de subida de archivos para 3 propósitos.
8.
Historial de decretos presupuestarios: Tabla con la información de los decretos presupuestarios anteriores, cada vez que el decreto presupuestario o su fecha sean modificado, se guardaran los datos antiguos que se son mostrados en esta sección.
En la fase de ejecución es posible subir archivos para contratos, Modificaciones de contrato y Pólizas de garantía dispuestas en pestañas respectivamente.
Para subir archivos correspondientes a contratos, es necesario ubicarse en la pestaña de "Contratos" como se muestra en la siguiente imagen.
Al presionar el botón
se abrirá una ventana de donde podremos seleccionar los archivos que se requieran subir los que se irán añadiendo a un listado donde se podrá ver el avance se carga del archivo, nombre, eliminar de la lista y también si es permitido o no el tipo de archivo. Una vez la carga ha sido completada estos serán añadidos automáticamente a la lista de archivos adjuntados a contratos.
Una vez añadido el archivo a la lista es posible realizar acciones sobre un archivo en especifico como descargar el archivo adjunto, editar información adicional y eliminar el archivo.
muestra un campo en la columna "Monto" donde es posible ingresar el dinero asociado al contrato, dicho dato es guardado al presionar
.
permite descargar el archivo adjuntado.
entrega la opción de eliminar un archivo de ser necesario, para esta acción el sistema nos pedirá una confirmación mediante una alerta.Exactamente de la misma manera funciona la pestaña de "Modificaciones de contrato" y "Pólizas de garantía", en este ultimo ítem solo cambia el campo de información adicional que en vez de ser un campo para ingresar dinero se transforma en uno para ingresar la fecha de vencimiento de la póliza de garantía.
IMPORTANTE: La fecha de vencimiento de la póliza de garantía sera notificada un mes antes de su vencimiento a los administradores de este sistema.
Una vez cargada la información de la etapa en cuestión, se debe marcar como terminada para ello se debe presionar el link ubicado en la sección numero 1, lo que abrirá una alerta para confirmar que la etapa sera marcada como terminada, la operación anterior permitirá ingresar a la siguiente etapa del proyecto.
Cuando la acción sea ejecutada con éxito se mostrara una pequeña alerta visual para indicar al usuario que esta etapa esta terminada, también se bloquean opciones para evitar ingreso de información cuando la etapa ya esta cerrada.
Los Contratos es una sección del sistema donde se ingresar los estados de pago reales, devoluciones de anticipo y retenciones ademas de las multas aplicada.
El modo de accesar a este apartado del sistema es mediante una de las etapas de Prefactibilidad, Diseño o Ejecución a través del link contratos ubicado en el menú de mas opciones
donde se encuentra "Contratos" o del botón
en la sección 4 de la pantalla como se marca en las siguiente imágenes.
Cuando estemos en el interior de contratos podremos ver las tablas donde se muestra los distintos datos de estados de pago, devoluciones de anticipos y retención y las multas aplicadas, donde también es posible exportar a Excel los datos según los que se necesite.
Esta funcionalidad permite extraer en formato Microsoft Excel (.xlsx) los datos que se han ingresado a contratos, pudiendo seleccionar las secciones que se incluirán en dicho reporte. Para lograr la generación del archivo Excel es necesario presionar el botón
que abrirá una ventana donde es posible seleccionar que información se incluirá.
Los estados de pago en contratos son registros que se contrastan con los que se han programado en la etapa, este cruce de datos da lugar a los gráficos que se construyen.
Otra funcionalidad es la confirmación de pago por parte de finanzas, una vez ingresado el estado de pago aparecerá automáticamente en el modulo de Confirmación de pagos, ademas sera posible dejar observaciones por cada estado de pago, desde el modulo de Confirmación de pagos como desde el modulo de Proyectos de inversión.
Para ingresar un nuevo estado de pago se debe presionar el botón
el que, entre otras opciones, cuenta con la de "Estado de pago", dicho link abrirá una ventana con el formulario que se debe llenar para guardar la información.
Estado de pago programado: La manera de enlazar los datos al estado de pago que se ha programado previamente, es seleccionándolo en este campo, el cual es obligatorio.
2.
Monto EP: Dinero del estado de pago.
3.
Porcentaje de avance físico: Campo numérico de 0 a 100 para indicar cuanto ha avanzado el proyecto.
4.
Número EP: Campo numérico con el número del EP.
5.
Fecha EP: Campo con la fecha del estado de pago, este campo se encuentra con formateo automático de fecha.
6.
Número de resolución: Campo numérico con el código de resolución
7.
Fecha de resolución: Campo con la fecha de la resolución, este campo cuenta con formateo de fecha automático.
8.
Monto de la factura: Dinero de la factura que se paga con este estado de pago.
9.
Numero de la factura: Campo numérico con el correlativo de la factura.
10.
Fecha de la factura: Campo de fecha con la emisión de la factura.
Una vez guardados lo datos, el registro aparecerá automáticamente en el listado de estados de pago, de donde se muestra información e indicadores relevantes del registro.
Estado de confirmación de pago: el punto verde indica que el pago ha sido confirmado y el punto rojo indica lo contrario.
2.
Info: Indicadores de datos adiciones como los son la cantidad de observaciones y fotografiás adjuntas que contiene el estado de pago.
3.
Acciones: Corresponde a funcionalidades adicionales al estado pago como ver toda la información, Editar el estado de pago, adjuntar imágenes o eliminar el registro.
Para ver la información completa de un estado de pago se debe presionar el botón
lo que abrirá una ventana para mostrar al usuario toda la información.
Para editar un estado de pago se debe presionar el link "Editar" dentro de las opciones de la lista de cada registro de estado de pago, esto abrirá una ventana con toda la información que ha sido ingresada en el estado de pago previamente.
Para subir imágenes a un estado de pago es necesario presionar el link "Imágenes" que se ubica en el botón de mas opciones del listado de estados de pago, esto abre una ventana que permitirá la selecciona de imágenes y la carga de las mismas. Se mostrara la lista de imágenes a subir y su progreso de carga una vez iniciada la subida, también es posible eliminar imágenes del listado de subida y ver el estado de cada subida para verificar si fue cargado correctamente al sistema o si es un archivo no permitido.
En el caso de ser requerido eliminar un estado de pago, es posible hacerlo median el link ubicado en el botón de mas opciones llamado "Eliminar", al presionar dicho link el sistema pedirá al usuario la confirmación de la operación median una alerta. Cabe mencionar que los registros eliminados no pueden ser recuperados y se eliminara todas las relaciones de información con el.
Estos dos tipo de registro funcionan de la misma manera, conteniendo las mismas funcionalidades y campos para ingresar los datos correspondientes. Para ingresar una nueva devolucion o retención es necesario presionar el botón
y seleccionar la opción que corresponda.
Luego se abrirá una ventana donde es posible ingresar los datos necesarios.
Para editar un registro de devolucion se debe presionar el botón
del listado tanto de anticipo como retenciones, lo que abrirá una ventana con los datos previamente ingresados.
En caso de necesario la eliminación de alguna devolucion de retención o anticipo se debe presionar el botón
del listado de devoluciones lo que abrirá una alerta para que el usuario confirme la operación a realizar.
Son registros con los montos y motivos por el cual se podría haber cursado una multa en el transcurso de esta etapa, para ingresar una nueva multa se debe presionar el link "Multa" de botón mas opciones, esto abrirá una ventana con el formulario que debe ser completado para guardar el registro en el sistema.
Monto de la multa: Campo numérico con el dinero de la multa
2.
Fecha de la multa: Fecha en la fue cursada la multa, que puede ser distinta al día que se esta ingresando.
3.
Numero de resolución: Campo numérico con el código de resolución.
4.
Motivo: campo de texto para describir de manera breve el motivo por el cual fue cursada la multa.
Para la edición de los datos de una multa se debe presionar
que abrirá un ventana mostrando los datos anteriormente ingresados.
Si fuese necesario eliminar un registro de multa del sistema es posible realizar esta operación presionando el botón
donde el sistema lanzara una alerta para consultar al usuario si realmente quiere proseguir con la acción.